厦门纯水机-厦门西纳纯化水设备
厦门mbr膜污水处理 北京纯水设备 医疗器械纯化水 生物制药
厦门纯化水机 厦门注射水机
首 页
关注三达
环保水设备
实验纯水机
三达水动态
解决方案
环保水案例
联系我们
RO纯化水设备
18兆高纯水设备
制药行业纯化水设备
微电子纯化水设备
注射用蒸馏水机
耗材配件
纯化水感应水龙头
热门新闻
更多
广西大仑松脂废水MBR一体处理...
南宁市100T生活污水处理工程
机加工行业废水处理采用气浮+陶瓷膜破乳除油+有机纳滤深度处理回用水
大容山森林公园半山驿站净水系统工作
车间微量油污水处理陶瓷膜+纳滤膜工艺技术实现水回用
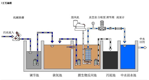
广西北流市污水处理设备工程,MBR废水处理工程,北流纯化水设备机 href="/c40373/w10249658.asp">
广西北流市污水处理设备工程,MBR废水处理工程,北流纯化水设备机
中医医院合作企业实正药业中药生产废水处理MBR一体化设备
三级专科医院MBR一体化膜生物生活污水处理系统
大仑林产松脂深加工废水MBR一体处理设备达标排放一级A类
广西川迪机械公司含油污水系统陶瓷膜芯更换-为企业油污水处理排放达标保驾护航
产品视频在线介绍
更多
三达风采
更多
环保动态
广西三达水环保科技
>>
环保动态
广西北流市污水处理设备工程,北流纯化水设备机
MBR废水处理工程,500吨/D-MBR污水系统水处理系统采用MBR膜生化技术,职安MBR污水处理系统现已成功应用在各个行业中,制药用水、医院应用纯化水系统进行消毒和灭菌,MBR水处理设备..